在当今的云原生和容器化环境中,服务器监控已成为确保系统稳定性和性能的关键环节。然而,传统的监控解决方案往往过于复杂和资源密集,对于小型团队和个人开发者来说可能显得有些"杀鸡用牛刀"。今天我们要介绍的是一个新兴的轻量级监控平台——Beszel,它旨在为用户提供简单、高效且易于部署的监控体验。

Beszel界面截图 Beszel的直观仪表板界面,展示关键系统指标

什么是 Beszel? @

Beszel 是一个轻量级的服务器监控平台,专为那些寻求简化监控解决方案的用户而设计。与 Prometheus、Grafana 等功能强大的企业级监控工具不同,Beszel 的设计理念是"简单至上",它提供了核心的监控功能,同时保持了极低的资源占用和简单的配置过程。

核心特性 @

  1. 轻量级设计:Beszel 比主流监控解决方案更加轻巧,资源消耗更低,特别适合资源受限的环境。

  2. Docker 统计信息:能够跟踪每个容器的 CPU、内存和网络使用情况,并提供历史数据分析。

    Docker容器监控视图 Beszel对Docker容器资源使用的详细监控

  3. 告警机制:支持针对 CPU、内存、磁盘、带宽、温度和系统状态等多种指标的可配置告警。

  4. 多用户支持:具备完善的用户管理系统,允许管理员在用户之间共享系统资源。

  5. 身份验证集成:支持 OAuth/OIDC 认证,可以禁用密码认证以提高安全性。

  6. 自动备份:支持将数据自动备份到磁盘或 S3 兼容的存储中,确保数据安全。

技术架构 @

Beszel 采用了 Hub-and-Agent 的分布式架构,基于 PocketBase 构建:

  • Hub:作为中央控制台,提供 Web 界面用于查看和管理所有连接的系统。Hub 基于 PocketBase 构建,这是一个开源的实时后端,集成了 SQLite 数据库和实时订阅功能。
  • Agent:部署在每个需要监控的系统上,负责收集系统指标并向 Hub 报告数据。

这种架构使得 Beszel 具备良好的可扩展性,用户可以根据需要在多个服务器上部署 Agent,并通过统一的 Hub 界面进行集中管理。

为什么选择 Beszel? @

与传统监控工具的比较 @

相比于 Prometheus + Grafana 的组合,Beszel 具有以下优势:

  1. 简化部署:无需复杂的配置过程,开箱即用。
  2. 资源友好:对于小型项目或个人开发者来说,不会造成资源浪费。
  3. 一体化解决方案:集成了监控、告警和备份功能,无需额外配置多个组件。

相比于其他轻量级监控工具,Beszel 的优势在于:

  1. Docker 原生支持:专门为容器化环境设计,能够深入监控容器内部状态。
  2. 多用户管理:适合团队协作环境,而不仅仅是个体用户。
  3. 现代化认证:支持 OAuth/OIDC,符合现代应用的安全要求。

适用场景 @

Beszel 特别适合以下场景:

  1. 小型创业公司:资源有限但需要基本的服务器监控能力。
  2. 个人项目托管:个人开发者维护的多个小型应用和服务。
  3. 边缘计算环境:在网络边缘或资源受限的设备上进行监控。
  4. 开发测试环境:在开发和测试阶段需要快速搭建监控环境。

快速开始 @

要开始使用 Beszel,你需要:

  1. 部署 Hub 组件(中央控制台)
  2. 在目标服务器上安装 Agent
  3. 通过 Web 界面配置监控项和告警规则

Beszel设置界面 Beszel简单的安装和配置流程

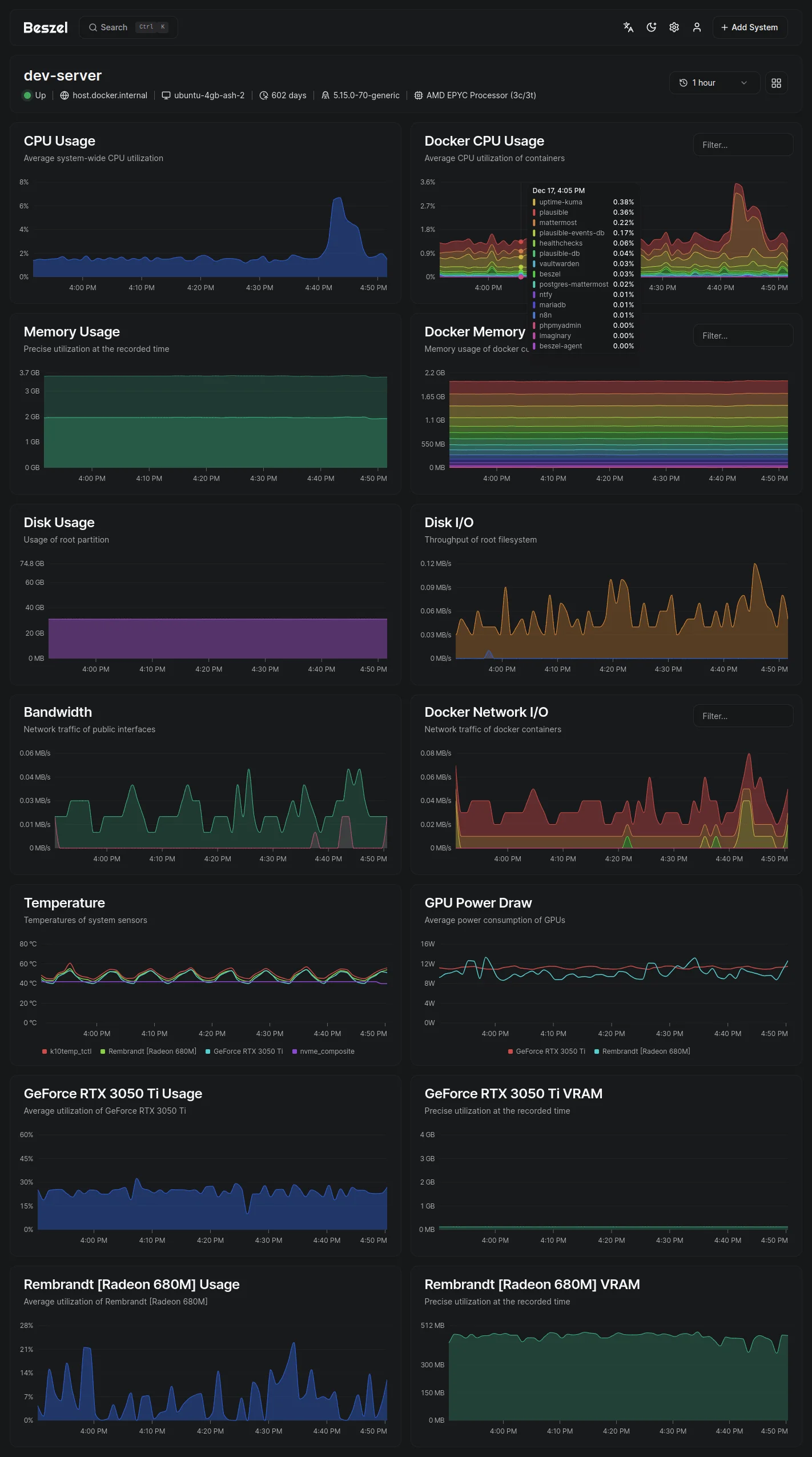
系统详情页面 @

Beszel还提供了详细的系统监控页面,可以深入了解单个系统的各项指标:

系统详情页面 Beszel系统详情页面,显示全面的监控指标

总结 @

Beszel 作为一个新兴的轻量级监控平台,以其简洁的设计理念和实用的功能特性,在监控领域占据了一席之地。虽然它可能无法完全替代像 Prometheus 这样的企业级解决方案,但对于许多中小型项目来说,它提供了一个理想的平衡点——既满足了基本的监控需求,又避免了过度复杂和资源消耗。

如果你正在寻找一个简单易用、资源友好的服务器监控解决方案,不妨试试 Beszel。它的 MIT 许可证也意味着你可以自由地使用和修改它,以满足特定的需求。


想了解更多关于 Beszel 的信息,可以访问其官方网站 beszel.devGitHub 仓库。